Zurück zu den Anwendungsfällen Vorlage verwenden
BUILD_DASHBOARD
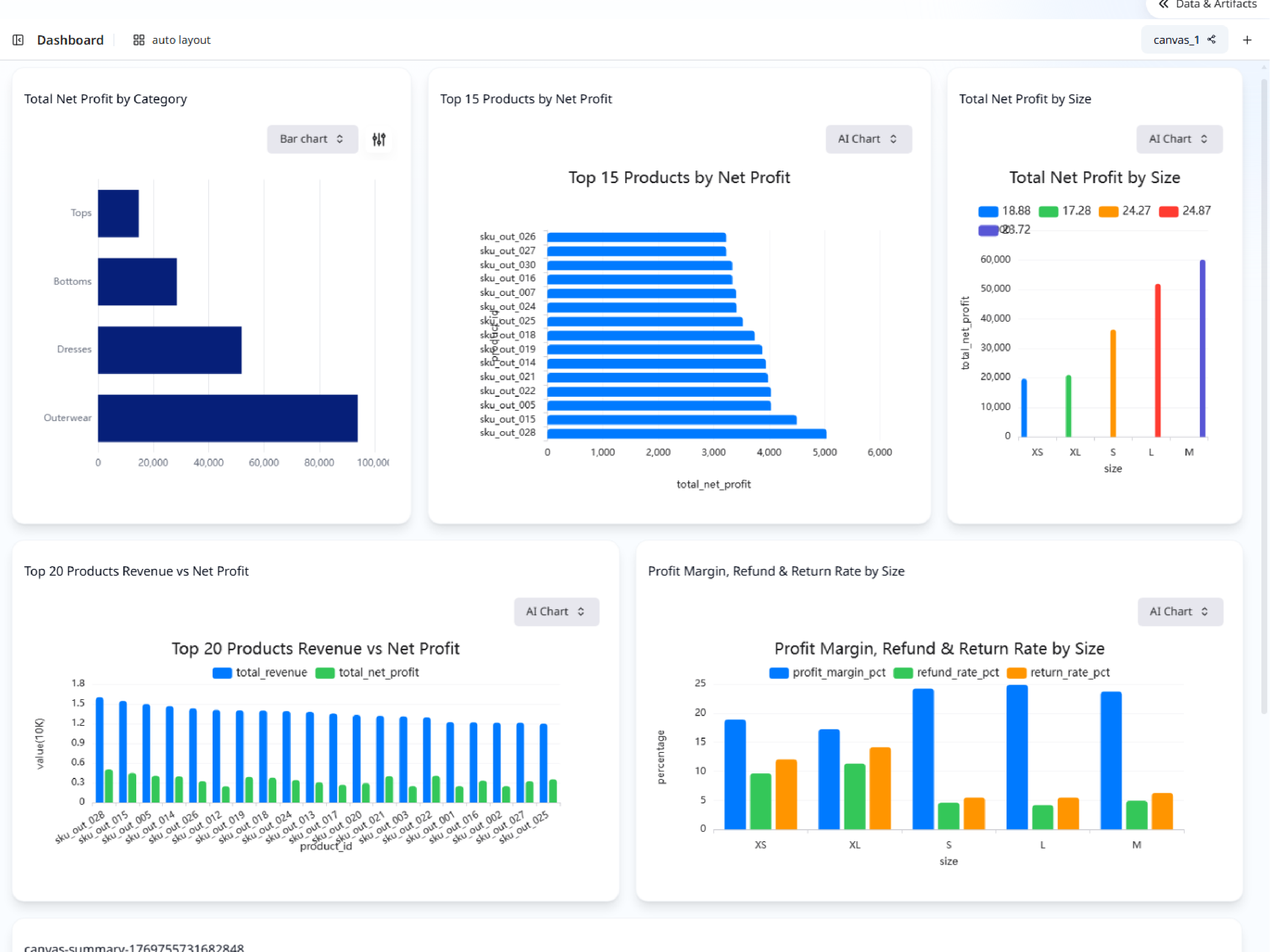
Product Profitability Dashboard

Description
Using fashion e-commerce order and cost structure data, this dashboard provides a complete view of product profitability.
Input Settings
Action: dashboardDeep Think: falseWeb Search: Disable
Recommended Prompt
Build a product profitability dashboard for a fashion e-commerce business. The dashboard should include: 1. Net profit overview by product and category. 2. Comparison of revenue vs net profit to highlight high-revenue, low-profit products. 3. Net profit breakdown by size to surface size-related return risks. 4. A list or table of products with consistently negative net profit. 5. Reference expected margin rates from the product cost structure data where available. The goal is to help a business owner decide: - Which products to keep or optimize - Which sizes cause disproportionate losses - Where pricing or cost adjustments are needed
Sample Datasets
fashion_order_items_profit.csv
578.53 KB
fashion_product_cost_structure.csv
5.45 KB
